Goerli Shadow Fork #0 for Dencun upgrade
Explore the ballet of nodes and validators, witness the resource efficiency symphony, and grasp the rhythmic dance of blocks and blobs. Anticipate a glimpse into the Verkle era, heralding a seamless evolution towards a more robust Ethereum network.
Ethereum is always on the lookout for ways to enhance its technology and performance. One of the strategies it employs is testing new upgrades on a shadow fork, a parallel version of the main network.
Launch of Goerli Shadow Fork #0
The most recent shadow fork, known as Goerli Shadow Fork #0, was initiated on November 6th, 2023. This marked a significant step in Ethereum’s ongoing journey towards technological advancement.
Key Upgrades: Capella State and EIP-4788
This shadow fork featured two crucial upgrades: capella state and EIP-4788. The capella state is a novel method of storing and accessing data on Ethereum, which significantly reduces the network’s size and complexity. On the other hand, EIP-4788 is a proposal aimed at reducing the gas cost of certain operations, thereby enhancing their efficiency and affordability.
Successful Testing and Promising Results
The testing phase of the shadow fork was a resounding success. It demonstrated that the new upgrades were effective and did not cause any disruptions to the network. The network exhibited stability, speed, and security, with resource usage being low and finality being high. The shadow fork also utilized blobs, special messages that facilitate communication and synchronization within the network.
- Resource Harmony

- Network Health

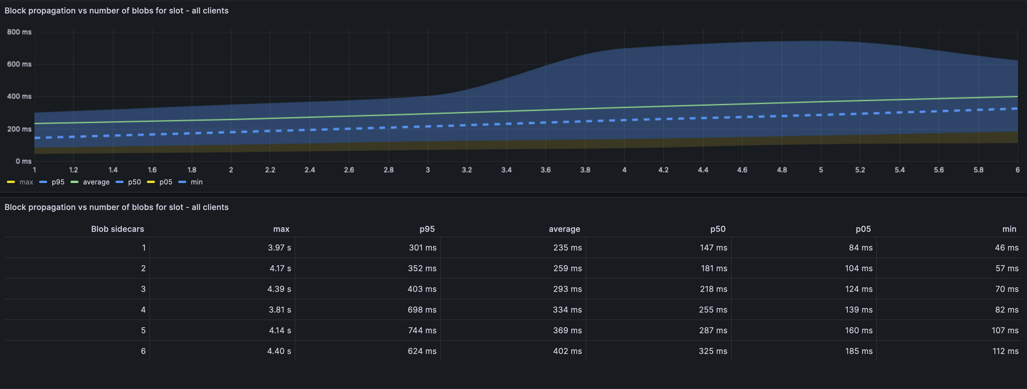
- Blocks, Blobs, and Propagation

The Role of Blobs
Blobs play a crucial role in the Ethereum network. They are special types of messages that help the network communicate and synchronize. In the Goerli Shadow Fork, blobs were used effectively, contributing to the smooth operation of the network.
Looking Ahead: The Dencun Upgrade
The Goerli shadow fork provides a glimpse into the future of Ethereum, particularly after the anticipated Dencun upgrade. The Dencun upgrade is expected to bring numerous benefits to Ethereum users and developers, including faster transactions, lower fees, and increased scalability. The shadow fork serves as a testing and preparation ground for this transition, ensuring that users will have a smooth and seamless experience when the upgrade is implemented.
Related Articles
- Relaunch of Kaustinen: Ethereum's Verkle Testnet Unveils Future Innovations
- Vitalik Buterin Unveils Analysis on Ethereum's Diverse Layer 2 Landscape
- Ethereum's Dencun Upgrade: Will fork Goerli testnet after Devconnect!
- Vitalik Buterin Proposes Innovative Changes to Ethereum’s Staking Ecosystem
- Polygon Introduces POL Token on Ethereum Mainnet, Advancing Polygon 2.0 Roadmap
- Polygon's L2 Solution
- How to Use Polygon testnet?
- Polygon's L2 Solution
- Client Diversity
- Ethereum Transaction Lifecycle
Related Videos
Disclaimer: The information contained in this website is for general informational purposes only. The content provided on this website, including articles, blog posts, opinions, and analysis related to blockchain technology and cryptocurrencies, is not intended as financial or investment advice. The website and its content should not be relied upon for making financial decisions. Read full disclaimer and privacy Policy.
For Press Releases, project updates and guest posts publishing with us, email to contact@etherworld.co.
Subscribe to EtherWorld YouTube channel for ELI5 content.
Share if you like the content. Donate at avarch.eth or Gitcoin
You've something to share with the blockchain community, join us on Discord!