Goerli Shadow Fork #0 for Dencun upgrade

Explore the ballet of nodes and validators, witness the resource efficiency symphony, and grasp the rhythmic dance of blocks and blobs. Anticipate a glimpse into the Verkle era, heralding a seamless evolution towards a more robust Ethereum network.

Goerli Shadow Fork #0 for Dencun upgrade
Tabla de contenidos

Ethereum is always on the lookout for ways to enhance its technology and performance. One of the strategies it employs is testing new upgrades on a shadow fork, a parallel version of the main network.

Launch of Goerli Shadow Fork #0

The most recent shadow fork, known as Goerli Shadow Fork #0, was initiated on November 6th, 2023. This marked a significant step in Ethereum’s ongoing journey towards technological advancement.

Key Upgrades: Capella State and EIP-4788

This shadow fork featured two crucial upgrades: capella state and EIP-4788. The capella state is a novel method of storing and accessing data on Ethereum, which significantly reduces the network’s size and complexity. On the other hand, EIP-4788 is a proposal aimed at reducing the gas cost of certain operations, thereby enhancing their efficiency and affordability.

Successful Testing and Promising Results

The testing phase of the shadow fork was a resounding success. It demonstrated that the new upgrades were effective and did not cause any disruptions to the network. The network exhibited stability, speed, and security, with resource usage being low and finality being high. The shadow fork also utilized blobs, special messages that facilitate communication and synchronization within the network.

  • Resource Harmony

upload_9adba988fe7a8b0db4c006a3771d5091

  • Network Health

upload_0e92a11fbdbdeceaaed40b647f1931a8

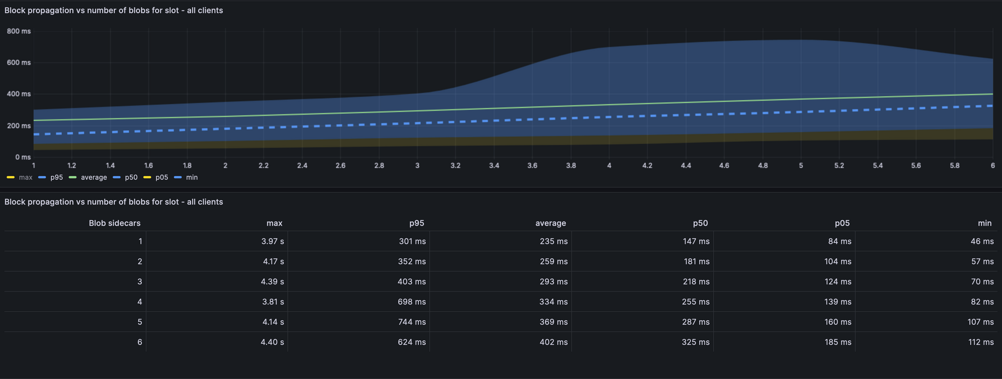
  • Blocks, Blobs, and Propagation

upload_292e80b30986864639205ff1dd578d96

The Role of Blobs

Blobs play a crucial role in the Ethereum network. They are special types of messages that help the network communicate and synchronize. In the Goerli Shadow Fork, blobs were used effectively, contributing to the smooth operation of the network.

Looking Ahead: The Dencun Upgrade

The Goerli shadow fork provides a glimpse into the future of Ethereum, particularly after the anticipated Dencun upgrade. The Dencun upgrade is expected to bring numerous benefits to Ethereum users and developers, including faster transactions, lower fees, and increased scalability. The shadow fork serves as a testing and preparation ground for this transition, ensuring that users will have a smooth and seamless experience when the upgrade is implemented.

Suscríbete para unirte a la discusión.

Crea una cuenta para hacerte miembro y unirte a la discusión.

¿Ya tienes una cuenta? Iniciar sesión

Suscríbase a los boletines informativos de EtherWorld.co.

Manténgase actualizado con la colección seleccionada de nuestras historias principales.

Por favor revisa tu bandeja de entrada y confirma. Algo salió mal. Inténtalo de nuevo.